ToolsGroup
Leading the supply chain planning process in functionality and experience
overview
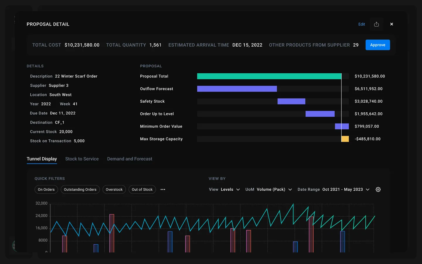
Toolsgroup’s S099+ supports supply chain planners from many industries across the globe intelligently stay on top of their ever-changing supply chain.
Their software’s predictions engine, supported by their proprietary machine learning models, are battled tested and first in class. However, their desire was to lead the industry in both functionality and experience – making the job of supply chain planners even more effortless.
Due to the nature of S099+ feature-rich interface, deep industry context, and international reach this project required Digital Scientist and ToolsGroup teams to form a tight partnership in order to reach the next generation experience in a quick timeline.
industries
- Supply Chain Management
services
- Alignment workshop report
- UI/UX Analysis
- Competitive market analysis
- UX research & design
- Information architecture
- Functional prototype
“I am ecstatic about how actionable the insights are – every portfolio company should do this!”
Inna Kuznetsova
ceo of toolsgroup
The challenge
ToolsGroup’s leadership came to Digital Scientists hoping to solve two primary challenges: win over new customers and re-engage currently user.
Over the years, the user experience of S099+ had waned in comparison to their ML engines performance. The platform’s overall market share and stance seemed to be threatened, as their industry had begun to compete on user experience – sometimes even to the neglect of prediction accuracy. Their user experience, not just their engine, needed to be a competitive differentiator.

Investigate
From stakeholder and user interviews to product and market audits we would begin with an investigating the primary pains and gains of the platform.

Create a user-validated demo prototype
Next, management and sales needed to see and sell the vision of a user-validated, next generation S099+ experience.

Prepare for development
Once validated internally and externally, we would turn our attention to thoroughly designing priority workflows and preparing for the interface for development.
The Outcome
A vision to sell
Management and Sales are able to see and sell the future vision of the product
User validated experience
Management and Sales are able to see and sell the future vision of the product
Ready for development
A thoroughly designed, user-validated experience that is ready for development
Deliverables
Alignment workshop output
- Onboarding training
- Alignment Worksh
Research insights report
- Stakeholder interviews
- User interviews
- Interview Insights
- Competitive analysis
- Platform UX assessment
Primary personas creation
High fidelity clickable prototype
- Revised information architecture
- Workflow requirements
- Wireframes
- Branded component design
- Visual design
- Product style guide
User validation insights
Design style guide
Solution Architecture Report
- Platform & integration assesment
- Skills assessment